I have a couple RPI 4s running pi-hole since I’ve ‘discovered’ pi-hole couple of years ago, never any issues, just works, (one also runs ADS-B radio in addition to pi-hole)
both also run graphs1090 to log/track whatever
the RPI in question was recently ‘upgraded’ to trixie:
format new SD, new install trixie, install pi-hole, restore pi-hole setup, that was maybe 3? weeks ago
no issues, then, yesterday, looking at mygraphs1090, I’ve noticed an outage ? as though RPI powered OFF, then several hours later, came on???
what could be the issue, how to trouble shoot or investigate ?
could it be power supply? mains p/s Multicomp Pro 5.1V 3A 15.3W
red LED steady ON
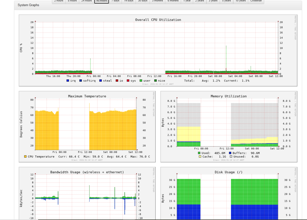
last 48 hours graphs
htop
0[ 0.0%] Tasks: 51, 67 thr, 140 kthr; 1 running
1[| 0.7%] Load average: 0.00 0.02 0.00
2[|| 2.0%] Uptime: 22:43:08
3[ 0.0%]
Mem[||||||||||||| 490M/7.64G]
Swp[ 0K/2.00G]
@rpi1:~ $ df -h /boot
Filesystem Size Used Avail Use% Mounted on
/dev/mmcblk0p2 29G 11G 17G 38% /
@rpi1:~ $ journalctl -b -p 3
Jan 09 14:10:07 rpi1 systemd-modules-load[323]: Failed to find module 'tls'
Jan 09 14:10:08 rpi1 systemd-udevd[379]: /usr/lib/udev/rules.d/90-alsa-restore.rules:18 GOTO="alsa_restore_std" has no >
Jan 09 14:10:08 rpi1 systemd-udevd[379]: /usr/lib/udev/rules.d/90-alsa-restore.rules:22 GOTO="alsa_restore_std" has no >
Jan 09 14:10:09 rpi1 blkmapd[617]: open pipe file /run/rpc_pipefs/nfs/blocklayout failed: No such file or directory
Jan 09 14:10:12 rpi1 bluetoothd[644]: Failed to set mode: Failed (0x03)
@rpi1:~ $ journalctl -b -1 -p 3
Specifying boot ID or boot offset has no effect, no persistent journal was found.
@rpi1:~ $ uname -a
Linux rpi1 6.12.62+rpt-rpi-v8 #1 SMP PREEMPT Debian 1:6.12.62-1+rpt1 (2025-12-18) aarch64 GNU/Linux
@rpi1:~ $ vcgencmd get_throttled
throttled=0x0
@rpi1:/var/log $ ls -al boot*
-rw------- 1 root root 0 Jan 10 00:02 boot.log
-rw------- 1 root root 21602 Jan 10 00:02 boot.log.1
-rw------- 1 root root 21456 Dec 24 11:09 boot.log.2
-rw------- 1 root root 153144 Dec 23 00:24 boot.log.3
-rw------- 1 root root 132554 Dec 22 00:50 boot.log.4
-rw-r--r-- 1 root root 0 Dec 5 01:55 bootstrap.log
@rpi1:/var/log $ last -x
-bash: last: command not found
@rpi1:/var/log $ uptime -p
up 23 hours, 4 minutes
update:
I think the unit just reboots - but, I loose the graph data since midnight, hence big gap in graph…
nonetheless, how to try to figure out what’s causing crash/reboot..
