deannreid/AdminLTE-Dark-Theme: AdminLTE Dark theme for Pi-Hole WI v5.3.1 (github.com)
I have created a custom dark theme based on DoctorMidnights theme Dark Admin Theme
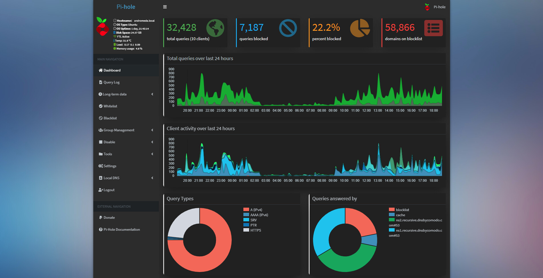
Please bare in mind, this is just a beta version - there are bits broken like some icons - I am aware of this an I'm currently attempting to fix it ![]()
Here are screenshots


