Guten Morgen,
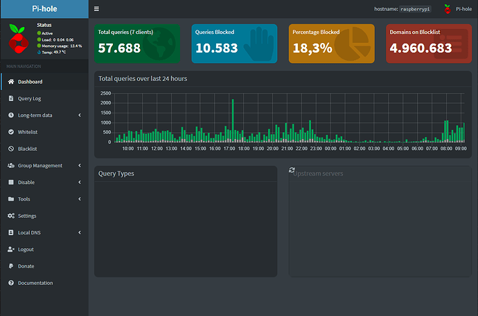
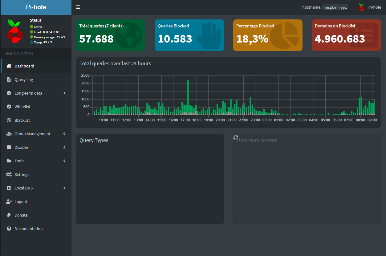
ich habe gestern versucht pihole über die API für eine gewisse Zeit auszuschalten (http://192.168.178.92/admin/api.php?disable=300&auth=********), seitdem lädt im Web Interface nicht mehr alles. Darunter der größte Teil der Startpage,
der Query Log
und der pihole lässt sich auch über das Webinterface nicht deaktivieren
Dagegen kann ich alles andere nutzen, sogar den Query log im "Long term data" Abschnitt. Woran könnte das liegen und wie kann ich es beheben?
Hier noch mein debug token: https://tricorder.pi-hole.net/F7gCgola/


