Please follow the below template, it will help us to help you!
If you are Experiencing issues with a Pi-hole install that has non-standard elements (e.g you are using nginx, apache2 or another reverse proxy, or there is some other aspect of your install that is customised) - please use the Community Help category.
Expected Behaviour:
Raspbian 12.10
Raspberry Pi 3 Model B Rev 1.2
docker-compose.yml
services:
pihole:
container_name: pihole
image: pihole/pihole:latest
"host"
ports:
- "53:53/tcp"
- "53:53/udp"
- "67:67/udp"
- "8091:80/tcp"
environment:
TZ: $TZ
WEBPASSWORD: $WEBPASSWORD
FTLCONF_LOCAL_IPV4: $DIRECCIONIP
volumes:
- $DOCKERDIR/pihole/etc-pihole:/etc/pihole
- $DOCKERDIR/pihole/etc-dnsmasq.d:/etc/dnsmasq.d
cap_add:
- NET_ADMIN
network_mode: bridge
restart: unless-stopped
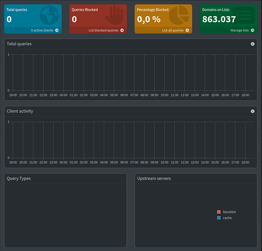
Actual Behaviour:
I have just installed Pi-hole with dockers in a fresh Raspberry 3 Raspbian box. Pi-hole seems to work ok but the dashboard shows no queries.
Debug Token:
https://tricorder.pi-hole.net/IvQBWiBM/
Thanks for the attention.

