Pi-Hole Unif Security Gateway and automatic DNS

Hello everyone,
I need your help, I've installed Pi-Hol with me and it works so far. Now I would like to use the Pi-Hol also for my local addresses. And although I have a Unifi router with DHCP. I pass the DNS on to the Pi-Hol and enter it under /etc/pi-hol/lan.list. What works too. But I would like to automate that. Say the UNIFI router assigns an address and DNS in the host name are then entered. Can someone help me and say how it works? If it's possible ?

greeting Marcel

Don't know if I understand what you mean. I have 2 pi-hole's and 1 USG-pro

1.- I installed this script in the USG to have ad-block in a different way right inside my USG: https://community.ui.com/questions/HowTo-Ad-blocking-using-dnsmasq-d-instead-of-etc-hosts/1598a96d-28af-4f3f-ab96-97bccdb897b3 What I don't like about this script is that I don't have statistic and have to review the logs to have some control.

2.- I configure the USG:
2.1.- Unifi Controller / Settings / Network / WAN --> Edit.
2.2.- In DNS Servers fill with the DNS servers that you will be using, Not the pi-holes IP, but the DNS forwarders you may need. I.E I'm using now the cleanBrowsing DNS servers: 185.228.168.10 and 185.228.169.11:

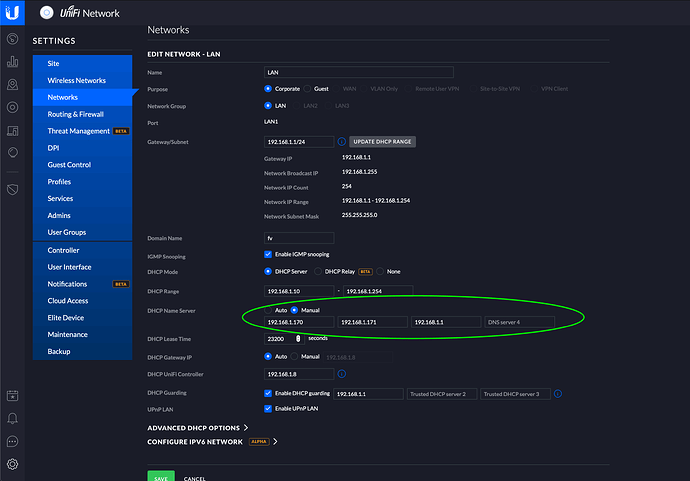
2.3.- Unifi Controller / Settings / Network / LAN --> Edit.
2.4.- Enable DHCP server and provide DHCP name server manual with the IP's of your PiHole's and your USG IP as secondary DNS or Tertiary if you are using 2 PiHole's:

3.- Configure the PiHole via admin panel / Settings /DNS in every Pihole you own and configure as Custom IPV4 with the IP of your USG (in my case 192.168.1.1):

Now everything should work fine.

Despite this configuration, anyone in your network can bypass it (parental control speaking), by changing the DNS in the computer / phone or being hardcoded inside some devices (TV's and IOT's mostly). To avoid that, you can use the config.gateway.json file in the Unifi controller and then provision the USG:

{
	"service": {
		"nat": {
			"rule": {
				"1": {
					"description": "Redirect DNS queries to USG",
					"destination": {
						"port": "53",
						"address": ["!192.168.1.1"]
					},
					"source": {
						"address": ["!192.168.1.1"]
					},
					"inside-address": {
						"address": ["192.168.1.1"],
						"port": "53"
					},
					"inbound-interface": ["eth0"],
					"protocol": "tcp_udp",
					"type": "destination"
				},
				"5001": {
					"description": "Translate reply back",
					"destination": {
						"address": ["192.168.1.1"],
						"port": "53"
					},
					"outbound-interface": ["eth0"],
					"protocol": "tcp_udp",
					"type": "masquerade"
				}
			}
		}
	}
}

With that code, if anyone tries to bypass the auto-assigned DNS, it will be redirected to the USG DNS.

With this configuration, you can have a PiHole and if it hangs, you can still have DNS resolution working with ad-blocking, but without statistics. Once you reboot the Pihole, you can have statistics back.

Hope this helps!

1 Like