Expected Behaviour:
I am running pihole.
Host hardware: Raspberry Pi zero W.
OS: Raspbian 1:6.12.47-1+rpt1~bookworm (2025-09-16) armv6l
Pihole version:
Core version is v6.2.2 (Latest: N/A)
Web version is v6.3 (Latest: N/A)
FTL version is v6.3.2 (Latest: N/A)
I have unbound and using that as the DNS resolver. (Start of unbound 1.17.1.)
This has been installed on “bare-metal”. No docker or virtualisation.
I should be having a “continuous” reading and blocking. Also, I shouldn’t be getting so many errors and warnings around the NTP and time offset.
Actual Behaviour:
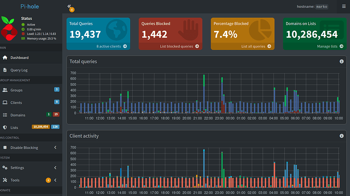
I am getting a broken / discontinuous reading in the traffic flow like in the image below:
I am also almost always getting these two messages:
A warning: Standard deviation of time offset is too large, rejecting synchronization
and
An error: No valid NTP replies received, check server and network connectivity
