No recording of activities

Hi Team,

No recording of activities, misfires ?

Kind regards,k0ns0l3

Could you elaborate on that?
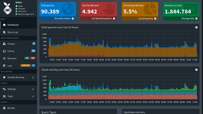
Your screenshot shows well over 40,000 DNS queries.

Also, please upload a debug log and post just the token URL that is generated after the log is uploaded by running the following command from the Pi-hole host terminal:

pihole -d

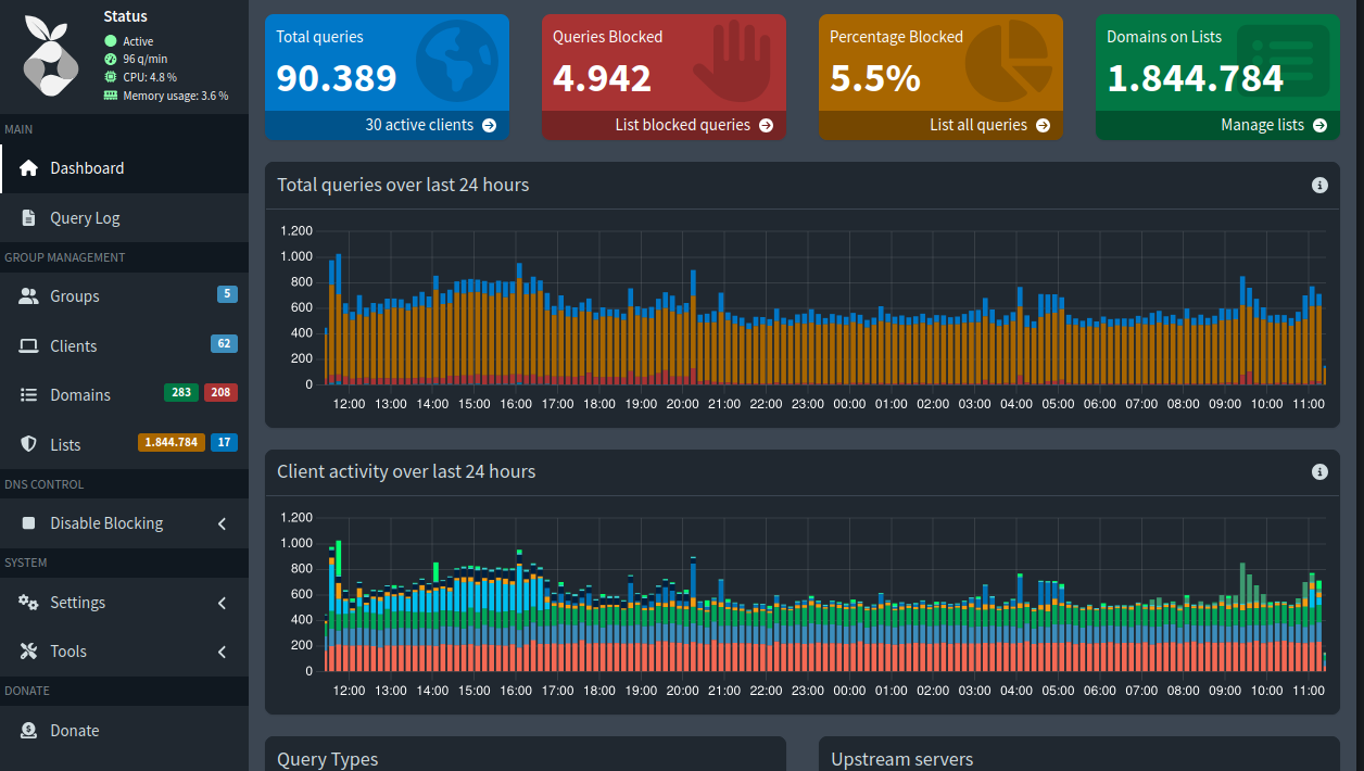
today looks different, good

Both screenshots show Pi-hole recorded every received query.

The gaps in the first graphic are not an indication of Pi-hole failure. They are an indication that your devices were not using Pi-hole during the gaps.

There are 2 possibilities:

  • no devices were making DNS requests during the gaps.
  • the devices were using a different DNS, bypassing Pi-hole.

I will check everything, thank you :wink: