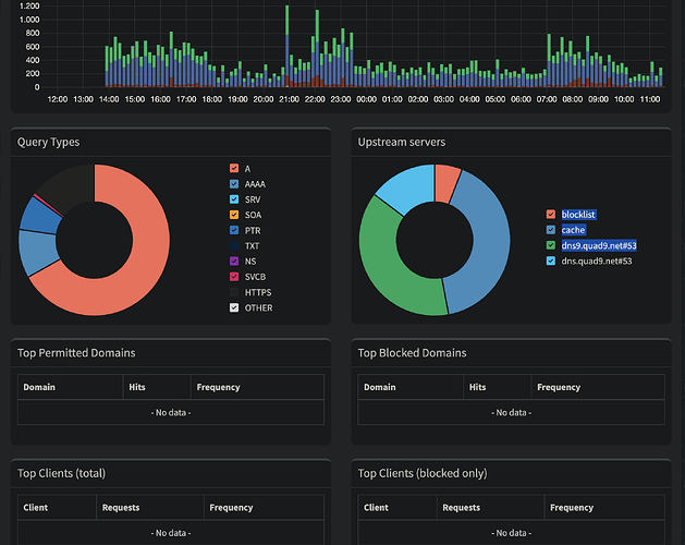
No data is visible in the dashboard

Please follow the below template, it will help us to help you!

Hi all,

I have recently started using pi-hole on a RPi Zero W and it's running fine so far! I used this how-to to get the RPI and Pi-hole up and running: https://www.raspberrypi.com/tutorials/running-pi-hole-on-a-raspberry-pi/

It looks like it's blocking and reporting a lot of data, but it gives "no-data" for the query lists:

I'm new with pi-hole and using raspberry pi and I have been searching online, but solutions for similar issues doesnt seem to work for me?

For instance I tried following this solution:

I also re-installed pi-hole from scratch, but to no avail.

The debug token is:
https://tricorder.pi-hole.net/PY32Iv0W/

Does anyone know what to do?

You increased the privacy level which turns off those widgets as the corresponding data is not saved

privacylevel = 3 ### CHANGED, default = 0
1 Like

Thank you, it's that simple... I'm still learning!

This topic was automatically closed 21 days after the last reply. New replies are no longer allowed.