I've been using a Pi Hole for about 8 months. I could instantly see the positive effect on my desktop and laptop devices (massively reduced ads etc), and even noticed that it disables the paywalls on some sites.
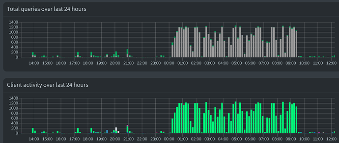
However, what was totally unexpected, and is only visible on the dashboard, was the sheer number of requests my Xiaomi MI A3 phone was making in the dead of night. Every night. There's a screen shot below --- that's just the last 24 hours and the story is the same every night: between around midnight and when I wake up and start using the phone again, it attempts over 1000 connections to servers in China every ten minutes. Thankfully, the Pi Hole blocks 99.8% of these. But what are they for? I'd seen the new stories about Xiaomi harvesting data for unknown purposes back in China (including this: Why Lithuania is urging its citizens to throw away their Chinese Xiaomi & Huawei phones) but I had no idea it was happening to normal users outside of China like me.
I have three other phones on the same network (iPhone, Pixel, Moto) and over the same dark hours period they will do maybe 100 requests each (again, the dashboard is super useful in breaking down the traffic by device IP). By comparison, the Xiaomi requests are ludicrous to the point of actually worrying me about my privacy. The fact that it happens at night (and only when connected to a charger) suggests nefarious purposes. I think I agree with the Lithuanian government: I definitely need a new phone.
THANK YOU TEAM PI HOLE!
