Please follow the below template, it will help us to help you!
Expected Behaviour:
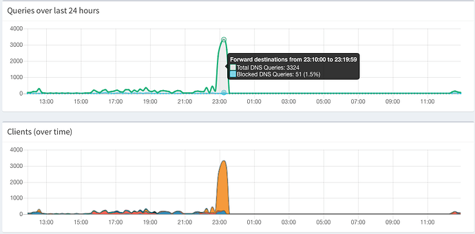
It should be showing the recent activity
Actual Behaviour:
The last logging entry is like 12 hours ago.
Debug Token:
Your debug token is: Use netcat.
I don't know about this ... but I guess the debug token should be other, but I don't know how to get the correct token.
Anyhow...
In the log there is this phrase:
cat: write error: No space left on device
But I have quite enough free space.
I found out that I have enough space in my hard drive, but the var/log was full
Filesystem 1M-blocks Used Available Use% Mounted on
udev 877M 0M 877M 0% /dev
tmpfs 202M 4M 199M 2% /run
/dev/mmcblk0p1 14588M 2253M 12158M 16% /
tmpfs 1009M 1M 1009M 1% /dev/shm
tmpfs 5M 1M 5M 1% /run/lock
tmpfs 1009M 0M 1009M 0% /sys/fs/cgroup
tmpfs 1009M 1M 1009M 1% /tmp
/dev/sda1 937872M 146972M 790885M 16% /sharedfolders/OpL1TB
log2ram 50M 50M 50M 100% /var/log
tmpfs 202M 0M 202M 0% /run/user/997
tmpfs 202M 0M 202M 0% /run/user/1000
I just change the value in the config file of log2ram from 50mb to 150mb, but I don't know if this is going to solve the problem in the near future.
Filesystem 1M-blocks Used Available Use% Mounted on
udev 877M 0M 877M 0% /dev
tmpfs 202M 4M 199M 2% /run
/dev/mmcblk0p1 14588M 2253M 12158M 16% /
tmpfs 1009M 1M 1009M 1% /dev/shm
tmpfs 5M 1M 5M 1% /run/lock
tmpfs 1009M 0M 1009M 0% /sys/fs/cgroup
tmpfs 1009M 1M 1009M 1% /tmp
/dev/sda1 937872M 146972M 790885M 16% /sharedfolders/OpL1TB
log2ram 200M 51M 150M 26% /var/log
tmpfs 202M 0M 202M 0% /run/user/997
tmpfs 202M 0M 202M 0% /run/user/1000
I've read somewhere about logrotating or something like that, but I don't know if have that set it up. I aso read there about FTL database, but I don't know if it's related or I can setup it in someway I can fix this problem better.
All of this has come because in the same machine I've setup the pi.hole (a cubox-i) I have also a plex server, among other things. Yesterday I added a music library to the plex server and it create too many request in a really short period of time.
Any advice on how to handle this? I have plenty of space in my SD card –it's a 16gb card– but I don't know if resizing /var/log is the correct answer to this problem.
